
Prometheus: 普罗米修斯可以简单理解为一个监控工具,以时间为单位展示指定数据维度的变化 趋势。
mysqld_exporter :主要是依赖数据采集器,对于mysql数据采集使用的是mysqld_exporter。
Grafana: 主要用于可视化展示的监控软件,让数据监控更直观,支持多种仪表盘类型,就好比经 常见的数据大屏,仪表盘就是各种展示形式。
Download | Prometheus


Download Grafana | Grafana Labs
格拉法纳

1.1 解压
1.2 创建my.cnf文件
1.3 在my.cnf文件中进行配置
修改你对应的属性值,
[client]
# mysql用户名
user=root
#mysql的密码
password=root
#主机地址
host=localhost
# mysql端口号
prot=3306
1-1.1 将下载好的压缩包 mysqld_exporter-0.14.0.linux-amd64.tar.gz,放到linux中自己自定义文件夹下
# 解压
tar -zxvf mysqld_exporter-0.14.0.linux-amd64.tar.gz
# 重命名
mv mysqld_exporter-0.14.0.linux-amd64.tar.gz/ mysqld_exporter
# 删除压缩包
rm -f mysqld_exporter-0.14.0.linux-amd64.tar.gz
1-1.2 在压缩好的文件夹mysqld_exporter下新建my.cnf,将下面代码写进my.cnf中
cd mysqld_exporter
# 编辑my.cnf
vi my.cnf
[client]
user=mysql_test # 创建的用户名
password=123456 # 密码
1-1.3 进入mysql中,创建和文件中相同的用户
mysql -uroot -p123456 # 使用root进去创建
CREATE USER 'mysql_test'@'localhost' IDENTIFIED BY '123456' WITH MAX_USER_CONNECTIONS 3;
GRANT PROCESS, REPLICATION CLIENT, SELECT ON *.* TO 'mysql_test'@'localhost';
FLUSH PRIVILEGES;
EXIT;
使用mysql -umysql_test -p123456登录测试,是否创建成功
1-1.4 手动启动mysqld-exporter
# 执行mysql_exporter,后面是全路径
./mysqld_exporter –config.my-cnf=/data/mysqld_exporter/my.cnf

自启动mysqld-exporter,创建服务文件
# 创建服务文件,将下面代码写入
vim /usr/lib/systemd/system/mysqld_exporter.service
# 注意修改文件路径
[Unit]
Description=mysql Monitoring SystemDocumentation=mysql Monitoring System
[Service]
ExecStart=/data/mysqld_exporter/mysqld_exporter
--collect.info_schema.processlist
--collect.info_schema.innodb_tablespaces
--collect.info_schema.innodb_metrics
--collect.perf_schema.tableiowaits
--collect.perf_schema.indexiowaits
--collect.perf_schema.tablelocks
--collect.engine_innodb_status
--collect.perf_schema.file_events
--collect.binlog_size
--collect.info_schema.clientstats
--collect.perf_schema.eventswaits
--config.my-cnf=/data/mysqld_exporter/my.cnf
[Install]
WantedBy=multi-user.target
启动服务
# 启动服务
systemctl start mysqld_exporter.service
# 设置自启动
systemctl enable mysqld_exporter.service


2.2 修改配置文件 prometheus.yml的 scrape_configs:
scrape_configs:
# The job name is added as a label `job=<job_name>` to any timeseries scraped from this config.
#Mysql服务器监控
- job_name: "mysql"
# metrics_path defaults to '/metrics'
# scheme defaults to 'http'.
static_configs:
- targets: ["localhost:9104"] #ip地址+端口
2.3 双击启动 prometheus


启动成功后,用浏览器打开http://localhost:9090,出现如下界面安装成功

3.1 一路下一步安装
无脑安装法,一路next(其中可自己配置安装路径,尽量不要装在C盘)
3.2 安装完成之后,浏览器输入http://localhost:3000
如下图,默认用户名密码 admin/admin

到此为止三个东西都已安装完成,接下来开始监控。回到prometheus页面,通过Status下拉框找到Targets,点进去,up 表示正常监听

1、点击左侧边栏的设置项Configuration

2、找到Data sources,点进去设置数据源为prometheus

3、设置名称和本地地址 http://local host:9090

4、点击Save&test

5、创建Dashboards ,点击Dashboards–>Import

6、生成模板,模板官网Dashboards | Grafana Labs
找到mysql的模板id,自动生成

7、加载生成的模板链接

链接: https://grafana.com/grafana/dashboards/7362-mysql-overview

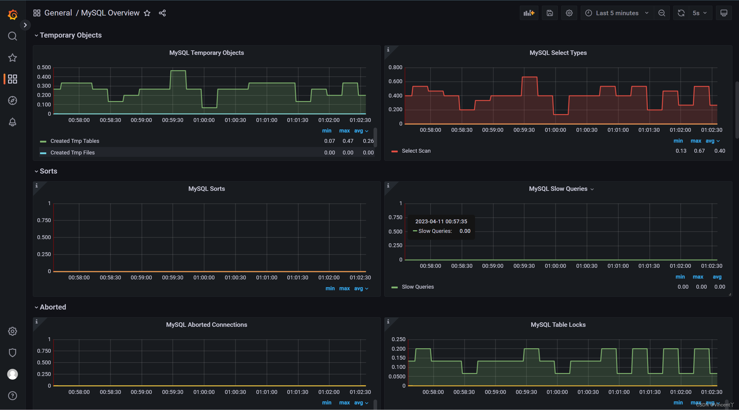
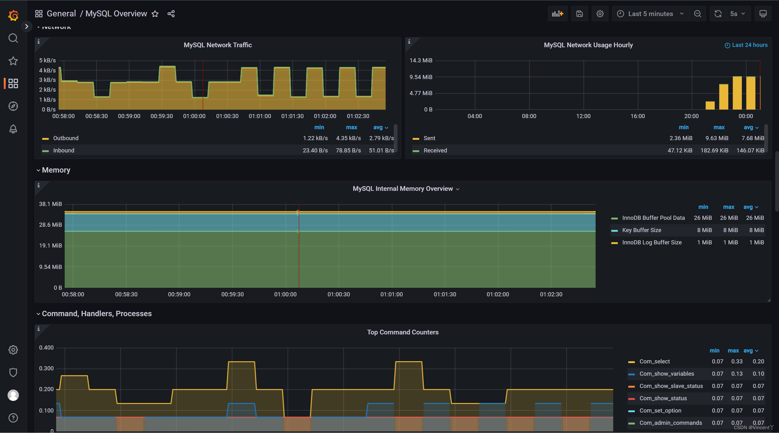
8、prometheus的Dashboards监控数据可视化展示





1、设置prometheus的prometheus文件yml
scrape_configs:
# The job name is added as a label `job=<job_name>` to any timeseries scraped from this config.#Mysql服务器监控
– job_name: "mysql"# metrics_path defaults to '/metrics'
# scheme defaults to 'http'.
static_configs:
– targets: ["localhost:9104"] #ip地址+端口
2、双击启动prometheus.exe;
3、创建mysql数据采集器my.cnf文件并配置:
[client]
# mysql用户名
user=root#mysql的密码
password=root#主机地址
host=localhost# mysql端口号
prot=3306
4、cmd进入到mysql数据采集器安装目录执行:
mysqld_exporter.exe –config.my-cnf=my.cnf
5、访问prometheus,ip:9000端口 ,设置Status为Targets
6、访问Granafa, 浏览器访问:http://localhost:3000
7、进行Granafa的Dashboards设置
至此mysql数据监控环境搭建完成!感兴趣的铁汁们也去试试吧!





